車用尿素行業的“兩認證”你絕對不知道?。。?!
2017-11-09 11:01:35類型:轉載來源:新藍環保科技作者:萬年船
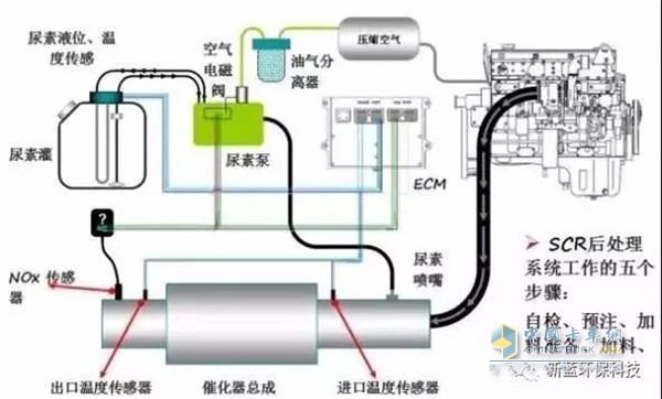
目前,電控共軌+SCR技術路線在國內國四及以上車型上應用最廣泛。車用尿素溶液是國四SCR后處理技術中必不可少的汽車尾氣還原液。

車用尿素工作原理
2014年國四排放標準在國內得到了更進一步的推行,車用尿素溶液的市場行情勢必會成為眾多司機用戶的關注重點。
國內已實施車用尿素標準 參考歐洲及國內兩大權威認證
因國內車用尿素產業剛剛起步且車用尿素技術門檻較低,還處于逐步規范的階段。2013年7月1日,國標版車用尿素標準實施國標GB29518-2013,形成了國內統一標準,目前中國最權威的車用尿素行業認證當屬中國內燃機工業協會 CGT認證,此認證是高品質車用尿素廠家必須獲得的。對國內其產業的影響力正在逐步擴大。

德國汽車工業協會(VDA)的AdBlue認證
而在國外歐美等國家,尿素溶液產業經過多年發展比較成熟。目前車用尿素溶液產品主要有德國汽車工業協會(VDA)的AdBlue認證,此認證對于車用尿素溶液的標準均比中國國標版車用尿素標準嚴格得多。
現階段國內市場車用尿素品類繁多,小作坊的廠房及設備廠商多如牛毛,它們的產品不僅未曾取得權威的CGT及VDA認證,連最基本的 國標GB29518-2013都很難保證。
標簽: 尿素 行業
熱門文章
- 冠軍選手來了!看運多多·傲運... 2023-08-01
- “清一色綠色軍團”,“鐵粉”... 2023-08-01
- 復購6輛奔馳卡車!魏國清用高端... 2023-07-31
- 對話遠程:如何用五年 成為首... 2023-06-02
- 淄博燒烤爆火VS大運V9熱銷的密... 2023-05-25
- “挖呀挖”火爆源于美好 大運V... 2023-05-24
- 現代商用車關懷服務行動 駕駛... 2023-05-15
- 深度定制 煥新而來 歐航歐馬... 2023-05-15
- 擎領未來 濰柴新能源商用車新... 2023-05-15
- 楊師傅:結緣汕德卡G7S燃氣車 ... 2023-04-28





